一、产品介绍
富易堂fyt富易堂密码服务监管平台是以密码设备运行监测、数据收集统计为核心,辅以人性化的数据展现效果和必要的安全通信手段,对密码产品进行综合监管的系统,是协助密码行业管理中心对密码行业建设进度掌控、密码设备运行监控、密码应用分析而研制的一体化、可视化综合管理平台。
平台可以兼容多个或多类密码软硬件设备,包括但不限于服务器密码机、签名验签服务器、时间戳服务器、密钥管理系统、VPN安全综合网关等密码软硬件设备,对上述密码软硬件设备进行统一管理、统一展示。
平台为软件产品,可顺利获得搭配前置采集模块自动采集底层密码设备信息,同时支持底层数据报送模式。采用B/S架构,在服务器部署成功后,客户可直接顺利获得浏览器进行访问。支持顺利获得USB Key进行登录身份认证。
密码服务监管平台的对密码设备的管理、远程监控等均满足密码行业标准,具体如下:
GM/T 0050-2016 《密码设备管理 设备管理技术规范》
GM/T 0052-2016 《密码设备管理 VPN设备监察管理规范》
GM/T 0053-2016 《密码设备管理 远程监控与合规性检验接口数据规范》
二、产品特色
1、兼容多样的密码设备
根据GM/T0050~0053文件定义数据传输格式及解析,兼容多家厂商的密码设备,包括但不限于服务器密码机、签名验签服务器、时间戳服务器、数字证书认证系统、密钥管理系统、VPN综合安全网关等设备,实现对密码设备的信息采集、远程监控以及合规性检验。
2、全面实时的态势感知
对日渐增加的密码产品数据和密码设备运行数据做出准确分类分析,给予全面实时态势感知,包含行业态势和设备运行态势感知。行业态势感知主要是对整个密码行业、信创行业的开展给出分析,运行态势感知对密码设备运行数据做出准确分类分析,实时监控、掌握各密码设备的健康状态、运行情况。
3、二三维可视化展示
借助于二维的数据大屏、三维的数字机房等手段,将复杂的感知监控信息进行可视化展示,方便领导对整体态势的感知、掌握。模拟地图的一张图展示方式可清晰展示密码设备的大范围分布情况;网络拓扑的图形化可展示机房的网络部署情况;三维数字机房直观展示密码设备在机房中详细布设以及密码设备的基础信息、运行状态展示。
4、多维度、细粒度的统计分析
可按照全国、省、市、区县/单位、机房精度多级统计分析,给予包含资产总量、改造应用占比、资产运行情况、资产增长情况、资产容量情况、资产排行情况、厂商统计、证书发证统计、密钥使用统计、信创占比等维度统计分析。
三、产品功能
产品功能架构图
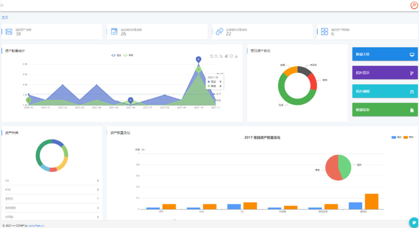
1、可视化富易堂fyt富易堂
顺利获得可视化的方式,展示平台接入的密码设备总数、种类、信创密码产品总数以及在线运行的总数,同时给予密码资产的趋势性变化统计、密码资产种类的分类统计,更加直观的掌握密码产业开展趋势。
可视化富易堂fyt富易堂
2.态势感知大屏
采用模拟地图的一张图展示方式,对设备分布、运行态势进行全景展示,可以实时监控、掌握各密码设备的分布情况、资源使用情况。
给予行业态势感知和设备运行态势感知内容呈现。行业态势感知包含资产概况、资产数排行、资产类型、各地区密码资产分布、各类资产改造应用等,设备运行态势感知包含设备总台数、资产在线比例、设备在线时长统计、设备分类信息统计、证书发放量、密钥使用量等统计。

态势感知大屏
3.三维数字机房
利用虚拟三维模型,构建各个机房的虚拟模型,实现机房内资源、密码设备分布、密码设备运行状态、设备详情的三维立体化展现,极大的提高的机房监控管理的直观性,提高机房的监控管理水平。

数字机房整体

数字机房-机柜
4.统计分析
给予多维度、细粒度的统计分析以及分析报表的生成和导出功能。
支持全国、省、市、区县/单位、机房精度多级统计分析;给予密码设备总量(种类、数量)、密码改造的应用数量/占比、密码设备运行情况(在线、撤销、故障)、密码设备月度/季度/年度增长情况、密码设备容量情况(在用、备用、冗余)、密码设备排行情况(数量前十、占比前十、最差)、密码设备使用种类排布情况、密码设备给予厂商情况(厂商、设备型号)、密码设备证书发证量情况、密码设备秘钥使用量情况、密码设备数量变化情况(逐年)、信创设备与商密设备数量占比情况等十余个维度的统计分析。
5.网络拓扑
根据前置机采集的资产、应用数据生成网络拓扑,支持按照机房进行划分,机房可分为应用区加密区,加密区为机房关联的密码设备,应用区为使用密码设备所给予的功能的应用,同时能够对拓扑图进行编辑和修改的功能操作,支持导出生成拓扑图报表。
6.系统管理
向系统管理员给予角色管理、人员管理、单位管理、机房管理、前置机管理、资产种类管理、资产信息管理、系统管理、通信设置、日志管理、通知公告、密评管理等模块。
7.数据采集服务
密码服务监管平台的数据采集服务给予前置机自动采集。每个机房都部署数据收集转发的前置机程序,密码设备按照GM/T 0050制定的数据格式标准,使用TCP协议,将数据传输给局域网中的前置机。前置机每日将设备数据,按照国密0050制定的数据格式标准,使用TCP协议,发送给所属的密码服务监管平台,传输过程中使用SSL保证数据安全。
8.接口支持
富易堂fyt富易堂密码服务监管平台按照GM/T 0050、GM/T 0050文件定义数据传输格式及解析的开发接口,兼容各种密码备,支持Java、Python语言环境下调用。
9.部署环境
操作系统支持麒麟、UOS V20、Linux Redhat 6.5等,中间件支持 Nginx1.12,数据库支持DM v8.1、Mysql 5.7。
四、应用场景
1.密码设备管理中心单位/行业中心单位
密码服务监管平台部署于指定的设备管理中心单位,可以是国家级、省级或市级,用于监测下属多个中心或机房中的密码设备。
场景示意图
每个机房都设有数据收集转发的前置机程序,机房中的密码设备,按照GM/T0050制定的数据格式标准,使用TCP协议,将数据传输给局域网中的前置机。
前置机中每日将设备数据,按照国密0050制定的数据格式标准,使用TCP协议,发送给所属的密码服务监管平台,传输过程中使用SSL保证数据安全。
2.搭配云密码统一服务中台
搭配富易堂fyt富易堂密码管理中台,给予密码设备监管功能,可以与云密码统一服务管理平台实现无缝对接,作为富易堂fyt富易堂密码管理中台在设备运行态势分析的补充模块。